
facebug- bug de facebook en tu zona horaria
" data-orig-size="386,172" title="facebug- bug de facebook en tu zona horaria" data-image-title="facebug- bug de facebook en tu zona horaria" data-orig-file="https://unaperlaenlared.files.wordpress.com/2019/05/facebug.gif" data-image-meta="{"aperture":"0","credit":"","camera":"","caption":"","created_timestamp":"0","copyright":"","focal_length":"0","iso":"0","shutter_speed":"0","title":"","orientation":"0"}" width="690" data-medium-file="https://unaperlaenlared.files.wordpress.com/2019/05/facebug.gif?w=300" data-permalink="https://unaperlaenlared.wordpress.com/2019/05/27/bug-de-facebook-afecta-a-tu-estrategia/facebug/" alt="facebug- bug de facebook en tu zona horaria" height="308" class="aligncenter wp-image-4000" data-large-file="https://unaperlaenlared.files.wordpress.com/2019/05/facebug.gif?w=386" />Hoy voy a comentarles sobre un posible gran bug de Facebook que puede estar afectando a nuestros informes de estadísticas de facebook y nuestra estrategia de marketing.
Como si fuera poco esto se añade al bajón de rendimiento de nuestras publicaciones orgánicas y pagadas debido a su cambio de algoritmo de los cojones, con lo que tenemos un problemón a los que nos dedicamos profesionalmente como Community Manager.
En un grupo de Facebook en el que suelo participar, “Community Manager desde cero”, hay usuarios que van desde iniciados a más experimentados para consultar dudas, ofrecer aportes etc. Allí una usuaria expuso su duda acerca de que Facebook desde mediados de mayo 2019, le había cambiado la zona horaria, nos dejó un screenshot para mostrar que haciendo un análisis, se dió cuenta que las estadísticas de alcance le mostraba ZONA PACIFICO y ella es de España aunque maneja cuentas de España y Argentina; claro, esto es grave ya que afecta a todo si te basas en las estadísticas para organizar tu planning y estrategia al publicar posts según nivel de interactividad.
La pregunta es ¿quién tiene el mismo problema? y la sorpresa es que prácticamente les ha afectado a todos los participantes del grupo, al menos los que participaron en el hilo de este caso. Al ir a verificar en mis FanPages, TODAS están zona Pacífico cuando en la configuración de zona está correctamente puesto +2 Madrid!. 🙀 Tócate las narices!
Los reclamos que se están enviando a Facebook , éste les responden que eso siempre estuvo así, y sino que demuestre que antes estaba en su ZONA, claro, muy poca gente tiene pantallazos antiguos, pero un par de usuario sí han podido rescatar de un informe viejo y resulta que les aparece ” Las estadísticas de la hora del día se muestran en TU ZONA HORARIA” O sea, que Facebook no está muy por la labor de ponerse las pilas con semejante error, muchos ya hemos reclamado, a ver si en caso de que ustedes tengan el mismo problema, hay que enviar pantallazo y especificar el problema si no están en zona pacífico:

Estadística de FanPage de Facebook donde muestra zona Pacífico de manera predeterminada
" data-orig-size="966,545" sizes="(max-width: 723px) 100vw, 723px" data-image-title="estadística zona pacífico facebook" data-orig-file="https://unaperlaenlared.files.wordpress.com/2019/05/estadc3adstica-zona-pacc3adfico.png" data-image-meta="{"aperture":"0","credit":"","camera":"","caption":"","created_timestamp":"0","copyright":"","focal_length":"0","iso":"0","shutter_speed":"0","title":"","orientation":"0"}" data-medium-file="https://unaperlaenlared.files.wordpress.com/2019/05/estadc3adstica-zona-pacc3adfico.png?w=300" data-permalink="https://unaperlaenlared.wordpress.com/2019/05/27/bug-de-facebook-afecta-a-tu-estrategia/estadistica-zona-pacifico/" title="estadística zona pacífico facebook" alt="estadística zona pacífico facebook" srcset="https://unaperlaenlared.files.wordpress.com/2019/05/estadc3adstica-zona-pacc3adfico.png?w=723 723w, https://unaperlaenlared.files.wordpress.com/2019/05/estadc3adstica-zona-pacc3adfico.png?w=150 150w, https://unaperlaenlared.files.wordpress.com/2019/05/estadc3adstica-zona-pacc3adfico.png?w=300 300w, https://unaperlaenlared.files.wordpress.com/2019/05/estadc3adstica-zona-pacc3adfico.png?w=768 768w, https://unaperlaenlared.files.wordpress.com/2019/05/estadc3adstica-zona-pacc3adfico.png 966w" class="wp-image-3987 size-full" data-large-file="https://unaperlaenlared.files.wordpress.com/2019/05/estadc3adstica-zona-pacc3adfico.png?w=723" />estadística zona pacífico facebookEs importante que sepan que este error o bug de Facebook es a nivel estadística solamente, si tu programas publicaciones y anuncios Ads no afectaría, si los pones a las 10 pm de tu país, a esa hora se publicará, eso lo respeta.
¿En qué influye? Pues que te dice que la mayoría de tus fans están a las 14:30hs cuando en realidad, ese horario es hora Pacífico, al estar mis clientes en España, lógicamente que no se corresponde con el horario real.
Lo malo es que programamos según lo que nos muestra Facebook vaya cagada!!! Y no hay manera de cambiar la configuración del horario de zona en la FanPage por lo menos hasta ahora, ya que eso se realiza cuando creas la página de Facebook 😡😡😡 Con lo que tendrás que hacer la conversión horaria tú mismo cuando programes o publiques tus posts en Facebook.
Otra usuaria nos ha mostrado otra opción en Business Manager para analizar más al detalle el movimiento de cada evento y según el período que necesites ver.
Es por ello que nos vamos entonces al apartado y antes que tirar ni visualizar nada, nos dirigimos raudamente a CONFIGURACIÓN, que seguro esta todo como ZONA PACÍFICO, y lo cambiamos según nuestra zona horaria. En mi caso puse +2 horas Madrid y como MONEDA, el Euro.

Configurar zona horaria en Business Manager en tu FanPage de Facebook para crear tus estadísticas reales
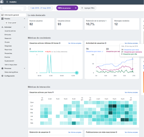
" data-orig-size="1007,716" sizes="(max-width: 723px) 100vw, 723px" data-image-title="configuración informe analytics Business Manager-Facebook" data-orig-file="https://unaperlaenlared.files.wordpress.com/2019/05/configuracic3b3n-informe-analytics-business-manager.png" data-image-meta="{"aperture":"0","credit":"","camera":"","caption":"","created_timestamp":"0","copyright":"","focal_length":"0","iso":"0","shutter_speed":"0","title":"","orientation":"0"}" width="723" data-medium-file="https://unaperlaenlared.files.wordpress.com/2019/05/configuracic3b3n-informe-analytics-business-manager.png?w=300" data-permalink="https://unaperlaenlared.wordpress.com/2019/05/27/bug-de-facebook-afecta-a-tu-estrategia/configuracion-informe-analytics-business-manager/" alt="configuración informe analytics Business Manager-Facebook" height="514" srcset="https://unaperlaenlared.files.wordpress.com/2019/05/configuracic3b3n-informe-analytics-business-manager.png?w=723&h;=514 723w, https://unaperlaenlared.files.wordpress.com/2019/05/configuracic3b3n-informe-analytics-business-manager.png?w=150&h;=107 150w, https://unaperlaenlared.files.wordpress.com/2019/05/configuracic3b3n-informe-analytics-business-manager.png?w=300&h;=213 300w, https://unaperlaenlared.files.wordpress.com/2019/05/configuracic3b3n-informe-analytics-business-manager.png?w=768&h;=546 768w, https://unaperlaenlared.files.wordpress.com/2019/05/configuracic3b3n-informe-analytics-business-manager.png 1007w" class="size-full wp-image-3989 alignright" data-large-file="https://unaperlaenlared.files.wordpress.com/2019/05/configuracic3b3n-informe-analytics-business-manager.png?w=723" />Una vez hecho estos cambios nos vamos a período mostrar y personalizas si quieres que te tire los últimos 28 días o un tiempo concreto y vamos a INFORMACIÓN GENERAL y te muestra datos más específicos, por supuesto tienes más alternativas para recopilar datos que ayudarán a tu estrategia pero para que tengas una idea de que lo que nos muestra arriba no tiene nada que ver con nuestros horarios, fíjate:

INFORME GENERAL BUSINESS MANAGER-facebook
" data-orig-size="920,877" title="INFORME GENERAL BUSINESS MANAGER-facebook" data-image-title="INFORME GENERAL BUSINESS MANAGER-facebook" data-orig-file="https://unaperlaenlared.files.wordpress.com/2019/05/informe-general-business-manager.png" data-image-meta="{"aperture":"0","credit":"","camera":"","caption":"","created_timestamp":"0","copyright":"","focal_length":"0","iso":"0","shutter_speed":"0","title":"","orientation":"0"}" width="1000" data-medium-file="https://unaperlaenlared.files.wordpress.com/2019/05/informe-general-business-manager.png?w=300" sizes="(max-width: 1000px) 100vw, 1000px" data-permalink="https://unaperlaenlared.wordpress.com/2019/05/27/bug-de-facebook-afecta-a-tu-estrategia/informe-general-business-manager/" alt="INFORME GENERAL BUSINESS MANAGER-FACEBOOK" height="953" srcset="https://unaperlaenlared.files.wordpress.com/2019/05/informe-general-business-manager.png 920w, https://unaperlaenlared.files.wordpress.com/2019/05/informe-general-business-manager.png?w=150&h;=143 150w, https://unaperlaenlared.files.wordpress.com/2019/05/informe-general-business-manager.png?w=300&h;=286 300w, https://unaperlaenlared.files.wordpress.com/2019/05/informe-general-business-manager.png?w=768&h;=732 768w" class="wp-image-3990" data-large-file="https://unaperlaenlared.files.wordpress.com/2019/05/informe-general-business-manager.png?w=723" />INFORME GENERAL BUSINESS MANAGER-FACEBOOKEn el general mi mejor hora es a las 15hs mas o menos y según esta opción, los lunes toca entre las 5 y las 6 pm. Pues más o menos ya tienes una idea de a qué hora y según los días de la semana tus seguidores o fans andan más activos en tu fanpage para poder programar con más criterio.
Esto es fresquito, así que esta semana cambiaré las horas según lo que me ha tirado estos informes y ya veremos si realmente tiene otro color. Les tendré al tanto… ustedes verifiquen que todo esté en orden o si deben hacer cambios en sus horarios.
P.D: Perdón por mis tacos o palabros malsonantes pero que ya van varios palos, Cambio de algoritmo de Google que baja rendimiento de los blogs/webs, Desaparición de Google +, que quieras o no, yo tenía tráfico de allí, luego que cambios de algoritmos de Facebook y ahora que toma las estadísticas como el culo, pues que pinchazo, por eso mismo y veo mucha inestabilidad en ciertos puntos que son muy relevantes para los que nos dedicamos a este sector, que han hecho hace ya tiempo en cuestionarme ¿realmente tiene futuro del Community Manager tal como lo conocemos ahora?,
